夏日升温,服务升级,宜更新法律保护!
企业用工管理难?人力合规风险高?商标注册事情杂?知产侵权麻烦大?选择对了皆可防!法保通2.0新功能重磅发布,新增企业合规仪表盘与知识产权管理两大模块,装备防坑武器,实时风险预警,加速企业合规建设,保护企业创新成果!

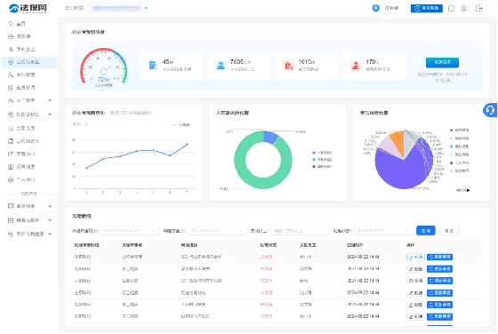
新功能一:企业合规仪表盘
企业合规仪表盘通过实时分析企业的劳动用工数据,为企业提供了一个全面的视角来评估其劳动用工合规性。
合规风险扫描——风险实时检测
利用劳动用工风险模型对企业劳动用工全生命周期进行深入扫描,覆盖了入职、在职、离职等多个关键阶段,确保企业能够及时发现并应对潜在的合规风险。

企业合规仪表盘——数据一目了然
清晰地展示了关键合规指标,配备了合规趋势图,使企业能够追踪和评估合规整改的进展,还可以深入查看风险明细,在线处理风险,提升企业在合规管理领域的整体效率和效果。

新功能二:知识产权管理
知识产权管理模块通过自动化的监测预警功能,帮助企业实时监控和管理其商标和专利状态,确保企业能够及时维护自身权益。
知识产权总览——知产全局掌握
能够自动检索并集中管理旗下所有的商标和专利资产,轻松获取并监控名下的知识产权状态,包括详细的商标、专利信息以及代理机构信息。

监测预警——应变心中有数
能够实时监控商标和专利状态,及时了解知识产权的任何变化,并迅速做出策略调整。具体监测预警功能包括:
1、商标续展预警:自动通知企业其商标即将进入续展期,避免商标因过期而失效。
2、专利年费缴费预警:提醒企业及时缴纳专利年费,防止专利权因未缴费而终止。
3、商标公告期监测预警:监控商标公告时间,给予企业提出异议的机会。
4、发明专利公开阶段预警:在发明专利公开阶段提供预警,以便企业适时采取行动。

AI增值服务——注册有的放矢
利用AI技术对商标的注册成功率进行细致评估,还支持通过AI辅助进行商标命名和企业名称的创意生成,为用户提供有力的决策支持,增强品牌市场竞争力。


商标专利检索——动态精准把控
商标检索:可以通过输入商标名称或申请人等关键词,精准搜索、快速定位并深入查看相关商标信息,包括商标的初审状态、注册公告等关键法律流程。
专利检索:能够根据申请人、申请日期、公开日期、授权日期、专利分类、发明人姓名及代理机构等多维度信息进行精准检索,获得全面、细致的专利信息。

双重护航更有保!加入法保网,选择法保通2.0服务套餐(企业法律服务+人力合规SaaS),每家企业可以建立专属法务部,享受零距离法律顾问的贴心服务,在合规专业指引、合规知识库的赋能下,享受在线咨询、合同审定、代写文书、诉讼指导等专项服务,落实用工、知产、行政、业务风控等专项保护,推进业务进程,降低法律问题解决成本。

关注法保网,更多法律服务不止于解决问题,更致力于建设合规,给予企业更多的法律安全感,陪护企业加速成长。

